水厂计算机监控系统

点击相应分类可以筛选出该分类的产品,点击产品可以查看产品的详细信息。

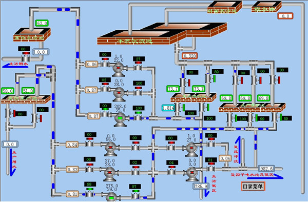
水厂计算机监控系统




从总体上讲,本站点由一个SIEMENS SIMATIC S7-300 PLC组成的分布式控制系统和一个上位机工作站组成。本站点内数据采用总线传输模式,其总线传送频率为1.5Mbps,上位机与下位机之间采用MPI/DP通讯,下位机之间采用PROFIBUS通讯协议。从系统硬件结构上看,本系统的稳定性和可靠性都比较高;从软件设计上来讲,本系统也充分考虑了操作的方便性和灵活性。

为了便于系统管理,本系统还可对控制参数进行设定,对显示的重要数据进行历史记录。能进行上下限设定的参数有:电机报警和停机的温度值、集水井水位的高低报警值、排污井液位的上下限设定值、集水井污泥界面的设定值。对于历史数据,本系统是以报表的形式进行记录的。也就是在系统运行过程中,系统将每天产生2个历史数据表格,每月产生一个高压电机跳闸事件表格。


相关标签:门禁控制器

未标题-1.jpg描二维码了解更多
服务热线
400-000-5602

技术支持:卓光科技 备案号:渝ICP备15012811号

在线客服
二维码

扫描二维码

分享