企业分站
|
网站地图
|
RSS
|
XML
首 页
关于欧亿ouyi(中国)
公司简介
组织机构
资质荣誉
产品中心
仪表类产品
安防类产品
研发类产品
整体方案
自动化系统
安防系统
智能综合平台
欧亿平台
公司动态
行业动态
企业事迹
加入我们
加入欧亿ouyi(中国)
合作伙伴
联系我们
联系方式
在线留言
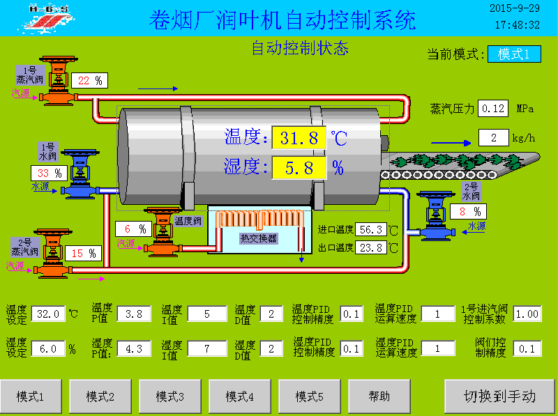
烟厂润叶机自动控制系统
点击相应分类可以筛选出该分类的产品,点击产品可以查看产品的详细信息。
自动化系统
安防系统
智能综合平台
公司简介
组织机构
资质荣誉
烟厂润叶机自动控制系统
本系统适用于制烟过程中烟叶水分和温度参数的自动控制。采用前馈PID与开环控制相结合的算法模式,阀门响应快速,控制精确,深受用户好评
相关标签:
自动化仪表
上一篇:没有了
下一篇:
酒体勾兑控制系统
相关产品:
智能八回路闪光报警器
智能数字单显表
智能数字双显表
自动提升机
智能流量积算仪
相关新闻:
如何通过自动化仪器提高科学研究的效率
白酒定量计量装置的工作原理涉及哪些关键机制
自动化仪器在工业中应用广泛,覆盖生产全流程
自动化仪表在其他行业的应用有哪些
智能化仪表将进一步成为工业互联网的神经末梢
高精度白酒定量计量装置的工作原理是什么
工业自动化的核心原理是什么
重庆自动化仪表的工作原理是什么
自动化仪器在不同领域的应用有哪些
工业自动化的关键控制机制是什么
描二维码了解更多
服务热线
400-000-5602
技术支持:卓光科技
备案号:渝ICP备15012811号
整体方案
自动化系统
安防系统
智能综合平台
产品中心
仪表类产品
安防类产品
研发类产品
欧亿平台
公司动态
行业动态
企业事迹
关于欧亿ouyi(中国)
公司简介
组织机构
资质荣誉
联系我们
联系方式
在线留言
在线客服
售前咨询
扫描二维码
分享
天辰平台网址链接
|
线上足球官网
|
世界杯官网线上平台
|
法甲线上买球|中国官方网站
|
世界杯官网线上平台
|
乐动网站
|
广发体育app官网入口
|
世界杯压球官网
|
m6官网网页版
|